Intelligent Risk Management SaaS
Intelligent Risk Management SaaS
Intelligent Risk Management SaaS
End-to-End Enterprise SaaS Redesign for PICC (Fortune Global 500)
End-to-End Enterprise SaaS Redesign for PICC (Fortune Global 500)
End-to-End Enterprise SaaS Redesign for PICC (Fortune Global 500)
PICC is China’s largest insurer, processing millions of high-stakes requests daily. I led the design of an algorithm-driven B2B platform that replaced fragmented manual workflows with an intelligent, automated system. By leveraging dynamic risk sorting, the new design serves 10,000+ internal users, significantly reducing operational risk and cognitive load.
PICC is China’s largest insurer, processing millions of high-stakes requests daily. I led the design of an algorithm-driven B2B platform that replaced fragmented manual workflows with an intelligent, automated system. By leveraging dynamic risk sorting, the new design serves 10,000+ internal users, significantly reducing operational risk and cognitive load.
PICC is China’s largest insurer, processing millions of high-stakes requests daily. I led the design of an algorithm-driven B2B platform that replaced fragmented manual workflows with an intelligent, automated system. By leveraging dynamic risk sorting, the new design serves 10,000+ internal users, significantly reducing operational risk and cognitive load.
Role
Role
Role
Product Design
Product Design
Product Design
Team
Team
Team
1 PM, 1 product designer, 30+ engineers
1 PM, 1 product designer, 30+ engineers
1 PM, 1 product designer, 30+ engineers
Duration
Duration
Duration
8 Months (Launched 2024)
8 Months (Launched 2024)
8 Months (Launched 2024)



+42%
+42%
Faster
Approval time reduced from 3.2 days to 1.85 days
Approval time reduced from 3.2 days to 1.85 days
+63%
+63%
Visibility
Clearer task tracking across roles and workflows
Clearer task tracking across roles and workflows
-27%
-27%
Errors
Reduced critical risk misjudgments via automated detection
Reduced critical risk misjudgments via automated detection
-35%
-35%
Manual Work
Eliminated repetitive data entry steps for auditors
Eliminated repetitive data entry steps for auditors

+42%
Faster
Approval time reduced from 3.2 days to 1.85 days
+63%
Visibility
Clearer task tracking across roles and workflows
-27%
Errors
Reduced critical risk misjudgments via automated detection
-35%
Manual Work
Eliminated repetitive data entry steps for auditors
Overview
Overview
Overview
WHAT
WHAT
From Manual Processing to Intelligent Decisioning
From Manual Processing to Intelligent Decisioning
Designed an end-to-end Algorithm-Driven Risk Management SaaS. The system transformed a fragmented, manual review process into a unified, data-driven decision engine.
WHO
WHO
High-Pressure Risk Analysts & Managers
High-Pressure Risk Analysts & Managers
Professionals who make high-stakes liability decisions under tight SLAs. They were overwhelmed by raw data and needed a system that amplifies their judgment, not just stores data.
WHY
WHY
Critical Risks Were Being Buried
Critical Risks Were Being Buried
The legacy "First-In-First-Out" (FIFO) queue treated every case equally. Critical high-risk cases often sat untouched for 48+ hours behind trivial tasks, creating massive operational liability for the company.
01
01
01
Shifted Logic
Shifted Logic
Shifted Logic
From linear FIFO queues to
Weighted-Priority Sorting
From linear FIFO queues to
Weighted-Priority Sorting
From linear FIFO queues to
Weighted-Priority Sorting
02
02
Cognitive Reduction
Cognitive Reduction
Designed role-based dashboards to eliminate Information Noise
Designed role-based dashboards to eliminate Information Noise
03
03
Trust Building
Trust Building
Visualized "Black Box" algorithms to enable Transparent Decision Support
Visualized "Black Box" algorithms to enable Transparent Decision Support
04
04
Accountability
Accountability
Clear task states and feedback loops for accountability
Clear task states and feedback loops for accountability
02
Role-specific views
Role-specific dashboards to reduce noise and focus context
03
Risk scoring
Embedded explainable evidence panel & system recommendations
04
Accountability
Clear task states and feedback loops for accountability
The Challenge
The Challenge
The Challenge
The "Blind" Workflow
The "Blind" Workflow
The "Blind" Workflow
Despite being a Fortune 500 giant, PICC’s risk review process was surprisingly manual. Reviewers had to cross-reference data across 3 disconnected legacy screens, leading to a disconnected and high-stress workflow.
Despite being a Fortune 500 giant, PICC’s risk review process was surprisingly manual. Reviewers had to cross-reference data across 3 disconnected legacy screens, leading to a disconnected and high-stress workflow.
Key Pain Points
Key Pain Points
Key Pain Points
The FIFO Bottleneck (First-In, First-Out)
Critical high-stakes claims sat in the queue for 48+ hours behind trivial tasks because the legacy system treated every case equally.
The FIFO Bottleneck (First-In, First-Out)
Critical high-stakes claims sat in the queue for 48+ hours behind trivial tasks because the legacy system treated every case equally.
Fragmented Context
Critical information (credit reports, policy history) was scattered, causing frequent context switching.
Fragmented Context
Critical information (credit reports, policy history) was scattered, causing frequent context switching.
The "Black Box" Anxiety
The system flagged risks without explaining the "Why." Users didn't trust the invisible logic and were forced to double-check everything manually.
The "Black Box" Anxiety
The system flagged risks without explaining the "Why." Users didn't trust the invisible logic and were forced to double-check everything manually.
Discovery
Discovery
Discovery
Decoding the Workflow
Decoding the Workflow
Decoding the Workflow
I conducted Contextual Inquiry with 6 auditors and 2 risk manager to understand why the backlog kept growing.
I conducted Contextual Inquiry with 6 auditors and 2 risk manager to understand why the backlog kept growing.
PARALYSIS
PARALYSIS

01. The "Safety First" Paralysis
01. The "Safety First" Paralysis
Observation: Auditors didn't know which task was important.
Observation: Auditors didn't know which task was important.
The Pivot:
The Pivot:
Weighted-Priority Sorting
Weighted-Priority Sorting
MEMORY BURDEN
MEMORY BURDEN


02. The Memory Burden
02. The Memory Burden
Observation: Users struggled to find context, switching screens repeatedly to verify history.
Observation: Users struggled to find context, switching screens repeatedly to verify history.
The Pivot:
The Pivot:
Unified Decision Workbench
Unified Decision Workbench
TRUST GAP
TRUST GAP


03. The Trust Gap
03. The Trust Gap
Observation: Users ignored automated flags because they couldn't verify the "Black Box" logic.
Observation: Users ignored automated flags because they couldn't verify the "Black Box" logic.
The Pivot:
The Pivot:
Transparent Decision Support
Transparent Decision Support
PARALYSIS

01. The "Safety First" Paralysis
Observation: Auditors didn't know which task was important.
The Pivot:
Weighted-Priority Sorting
MEMORY BURDEN

02. The Memory Burden
Observation: Users struggled to find context, switching screens repeatedly to verify history.
The Pivot:
Unified Decision Workbench
TRUST GAP

03. The Trust Gap
Observation: Users ignored automated flags because they couldn't verify the "Black Box" logic.
The Pivot:
Transparent Decision Support
✨ How did we turn a complex approval process
into a seamless system?
Solution
The solution had to ensure that approvals were fast, traceable, and automated—without overcomplicating the decision process.
I focused on three core improvements: risk-based prioritization, adaptive role-based workbenches, and seamless data integration.
Automating Risk-Based Task Prioritization
Automated Risk Classification – Every task is automatically assigned a risk level based on predefined criteria.
Smart Routing – High-risk tasks are escalated to senior reviewers, while lower-risk tasks are processed efficiently at the appropriate level.

Multi-Role Adaptive Workbench
Tailored interfaces for each role, reducing cognitive load.
A centralized task dashboard enhances visibility, so approvers never miss critical cases.

Streamlined, Data-Driven Approval System
End-to-End Task Visibility – Approvers, reviewers, and supervisors can track task progress in real-time.
Embedded Data Insights – Eliminating the need to navigate multiple systems.

✨ How can we structure the system so users can
find, act, and decide—without friction?
Information Architecture
From Functional Modules to Role-Centered Experience
Where I started (v0)
A function-first layout: each module mapped to one feature.
But this created overlaps, made navigation unclear, and didn’t scale across roles.
What changed (v1)
I shifted to a role-aware structure aligned with actual workflows:
Approvers & reviewers see and act on tasks in one place.
Initiators track their submitted cases via Task Tracking.
Supervisors access summary dashboards directly in Overview.
💡 Design Insight
By rethinking the IA, I aligned system flow with these user questions:
→ “What do I need to handle?”
→ “What happened to what I submitted?”
→ “How is the team performing overall?”

✨ With a streamlined structure in place, I turned to optimizing how users interact with each task
— starting with better prioritization and visibility.
✨ With a streamlined structure in place, I turned to optimizing how users interact with each task — starting with better prioritization and visibility.
Design Execution
Smart Task Workflow

Highlight Critical Tasks First
Before: Manual sorting made high-risk cases difficult to track, delaying approvals.
Now: Tasks are automatically ranked by urgency and risk exposure—no more guesswork.
Track Progress at a Glance
Color-coded task summaries help users instantly know what’s pending, in progress, or completed.
Icons & numbers deliver quick insights—no need to dig.

Smart Actions for Faster Decisions
High-risk items go to Process → for detailed decisions
Low-risk tasks only need a Review → no wasted effort

✨ Routing tasks smartly was only half the challenge.
Each user also needed a way to complete their part, clearly and efficiently.
✨ Routing tasks smartly was only half the challenge.
Each user also needed a way to complete their part, clearly and efficiently.

Role-Based Interfaces
👩🏼💻 Initial Approver
Handles initial assessments and submits high-risk cases for further review.
Goals
Understand task background & risk level
Provide preliminary decision & strategy
Track outcomes of their submissions
Design Note
Initial approvers used to lose visibility after submission. Now they can follow outcomes and make informed decisions — all in one screen.
👩🏼💻 Initial Approver
Handles initial assessments and submits high-risk cases for further review.
Goals
Understand task background & risk level
Provide preliminary decision & strategy
Track outcomes of their submissions
Design Note
Initial approvers used to lose visibility after submission. Now they can follow outcomes and make informed decisions — all in one screen.
👩🏼⚖️ Reviewer Officer
Responsible for reviewing and finalizing high-risk decisions.
Goals
Double-check submitted high-risk tasks
Confirm or adjust suggested strategies
Finalize approval decisions
Design Note
I focused on reducing friction — preserving initial input, removing unnecessary fields, and showing only what’s needed to validate or escalate a decision.
👩🏼⚖️ Reviewer Officer
Responsible for reviewing and finalizing high-risk decisions.
Goals
Double-check submitted high-risk tasks
Confirm or adjust suggested strategies
Finalize approval decisions
Design Note
I focused on reducing friction — preserving initial input, removing unnecessary fields, and showing only what’s needed to validate or escalate a decision.


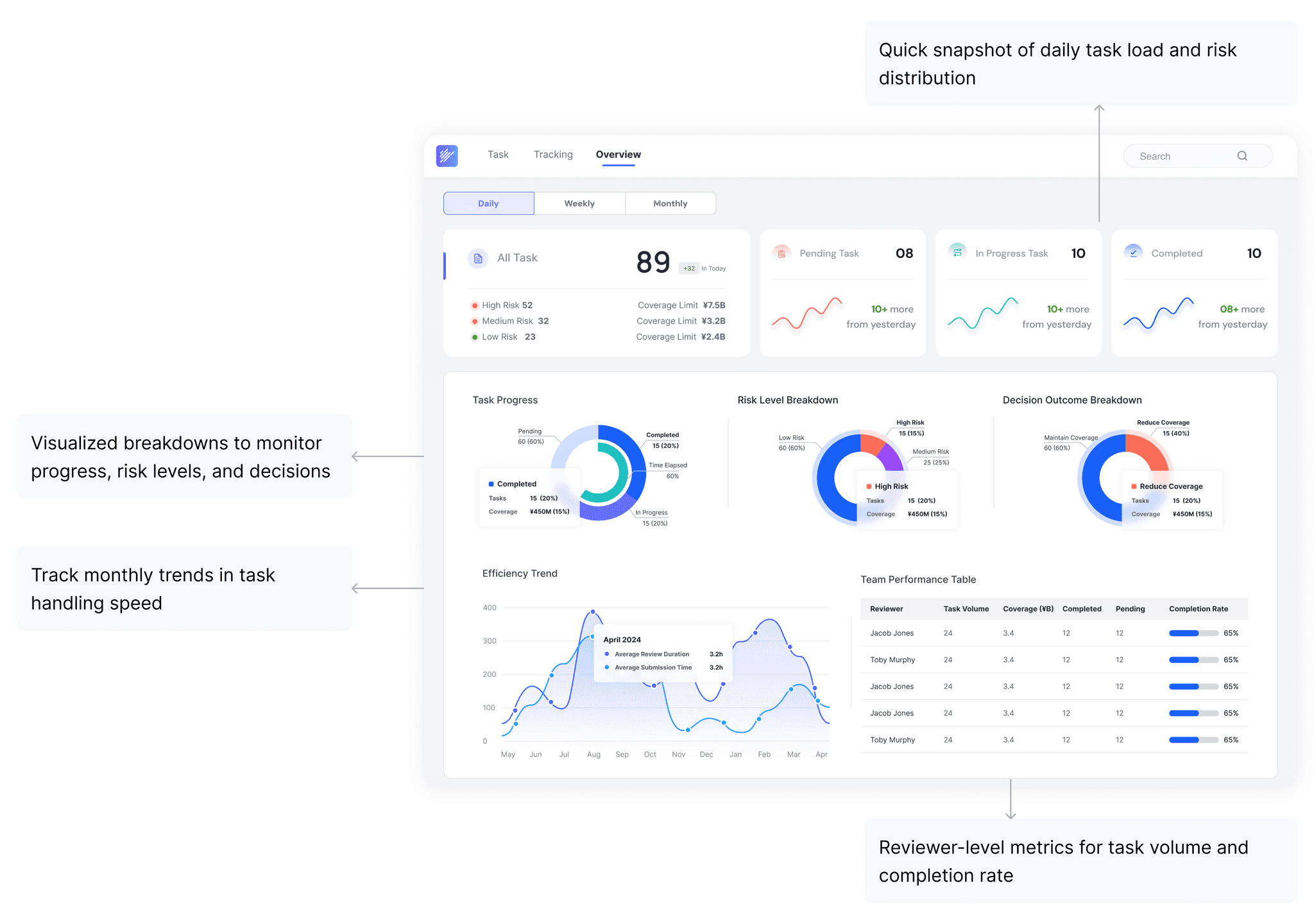
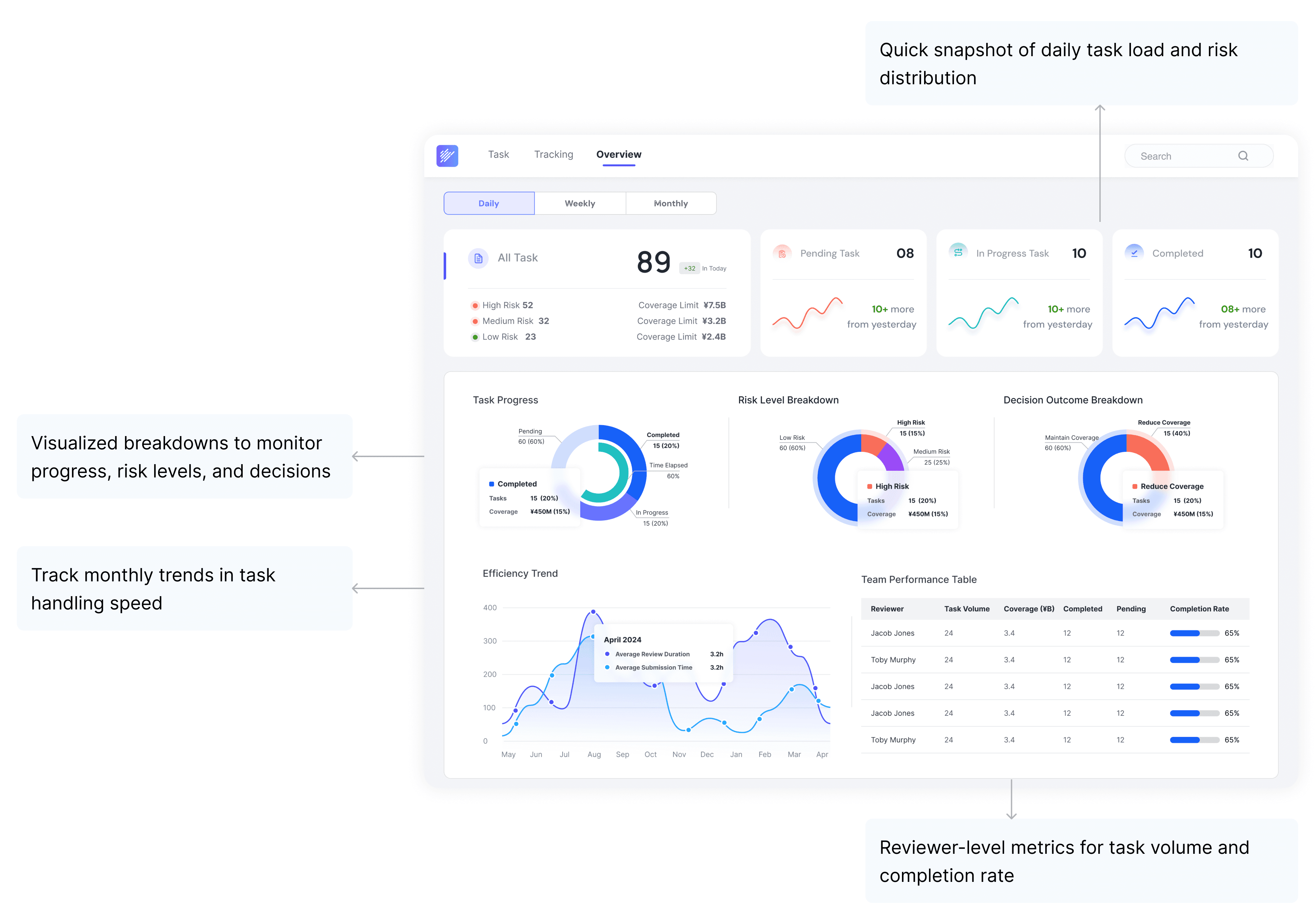
👩🏼💼 Supervisor
Oversees the overall approval process across teams and time.
Goals
Monitor workload and completion progress
Analyze task distribution by risk & outcome
Evaluate team performance and efficiency
Design Note
Supervisors don’t handle tasks directly. Instead, they need a clear top-down view to allocate resources and address bottlenecks.
That’s why the interface prioritizes clarity, trends, and team-level visibility.
👩🏼💼 Supervisor
Oversees the overall approval process across teams and time.
Goals
Monitor workload and completion progress
Analyze task distribution by risk & outcome
Evaluate team performance and efficiency
Design Note
Supervisors don’t handle tasks directly. Instead, they need a clear top-down view to allocate resources and address bottlenecks.
That’s why the interface prioritizes clarity, trends, and team-level visibility.
Handoff & Implementation
Handoff
To ensure a smooth transition from design to development, I created a detailed Figma spec for each approval role’s dashboard and task views.

Each role’s flow was mapped out with clear navigation, interaction patterns, and component states.
I worked closely with product managers and engineers to define task logic, system behavior, and loading states.
Final designs were organized into Figma-ready assets, with redlines, annotations, and embedded flow specs to support implementation.
From research to execution, every design decision aimed at simplifying complexity.
✨ Here’s what I took away from the journey.
From research to execution, every design decision aimed at simplifying complexity.
✨ Here’s what I took away from the journey.

Impacts
42% faster approvals – Reduced average processing time from 5 days to 2.9 days through automation and risk-based prioritization.
35% less manual work – Eliminated 2-3 manual handoffs per case, allowing approvers to focus on high-value decisions.
63% improved visibility – Approvers and supervisors could track task status in real-time, reducing miscommunication and delays.
✨ How did we turn a complex approval process
into a seamless system?
Solution
The solution had to ensure that approvals were fast, traceable, and automated—without overcomplicating the decision process.
I focused on three core improvements: risk-based prioritization, adaptive role-based workbenches, and seamless data integration.
Automating Risk-Based Task Prioritization
Automated Risk Classification – Every task is automatically assigned a risk level based on predefined criteria.
Smart Routing – High-risk tasks are escalated to senior reviewers, while lower-risk tasks are processed efficiently at the appropriate level.


Multi-Role Adaptive Workbench
Tailored interfaces for each role, reducing cognitive load.
A centralized task dashboard enhances visibility, so approvers never miss critical cases.


Streamlined, Data-Driven Approval System
End-to-End Task Visibility – Approvers, reviewers, and supervisors can track task progress in real-time.
Embedded Data Insights – Eliminating the need to navigate multiple systems.


✨ How can we structure the system so users can
find, act, and decide—without friction?
Information Architecture
From Functional Modules to Role-Centered Experience
Where I started (v0)
A function-first layout: each module mapped to one feature.
But this created overlaps, made navigation unclear, and didn’t scale across roles.
What changed (v1)
I shifted to a role-aware structure aligned with actual workflows:
Approvers & reviewers see and act on tasks in one place.
Initiators track their submitted cases via Task Tracking.
Supervisors access summary dashboards directly in Overview.
💡 Design Insight
By rethinking the IA, I aligned system flow with these user questions:
→ “What do I need to handle?”
→ “What happened to what I submitted?”
→ “How is the team performing overall?”


✨ With a streamlined structure in place, I turned to optimizing how users interact with each task — starting with better prioritization and visibility.
Design Execution
Smart Task Workflow


Highlight Critical Tasks First
Before: Manual sorting made high-risk cases difficult to track, delaying approvals.
Now: Tasks are automatically ranked by urgency and risk exposure—no more guesswork.
Track Progress at a Glance
Color-coded task summaries help users instantly know what’s pending, in progress, or completed.
Icons & numbers deliver quick insights—no need to dig.


Smart Actions for Faster Decisions
High-risk items go to Process → for detailed decisions
Low-risk tasks only need a Review → no wasted effort


✨ Routing tasks smartly was only half the challenge.
Each user also needed a way to complete their part, clearly and efficiently.


Role-Based Interfaces
👩🏼💻 Initial Approver
Handles initial assessments and submits high-risk cases for further review.
Goals
Understand task background & risk level
Provide preliminary decision & strategy
Track outcomes of their submissions
Design Note
Initial approvers used to lose visibility after submission. Now they can follow outcomes and make informed decisions — all in one screen.
👩🏼⚖️ Reviewer Officer
Responsible for reviewing and finalizing high-risk decisions.
Goals
Double-check submitted high-risk tasks
Confirm or adjust suggested strategies
Finalize approval decisions
Design Note
I focused on reducing friction — preserving initial input, removing unnecessary fields, and showing only what’s needed to validate or escalate a decision.




👩🏼💼 Supervisor
Oversees the overall approval process across teams and time.
Goals
Monitor workload and completion progress
Analyze task distribution by risk & outcome
Evaluate team performance and efficiency
Design Note
Supervisors don’t handle tasks directly. Instead, they need a clear top-down view to allocate resources and address bottlenecks.
That’s why the interface prioritizes clarity, trends, and team-level visibility.
Handoff
To ensure a smooth transition from design to development, I created a detailed Figma spec for each approval role’s dashboard and task views.


Each role’s flow was mapped out with clear navigation, interaction patterns, and component states.
I worked closely with product managers and engineers to define task logic, system behavior, and loading states.
Final designs were organized into Figma-ready assets, with redlines, annotations, and embedded flow specs to support implementation.
From research to execution, every design decision aimed at simplifying complexity.
✨ Here’s what I took away from the journey.
Impacts
42% faster approvals – Reduced average processing time from 5 days to 2.9 days through automation and risk-based prioritization.
35% less manual work – Eliminated 2-3 manual handoffs per case, allowing approvers to focus on high-value decisions.
63% improved visibility – Approvers and supervisors could track task status in real-time, reducing miscommunication and delays.